既然已经通过跑分证明,红魔10 Air实现了很可能是有史以来最极致的第三代骁龙8调校,那么就很自然地会引出下一个问题。那就是作为一款“超薄游戏手机”,它在实际游戏中的表现又是怎样的呢?


《王者荣耀》 平均帧率120.7 平均功耗3249.8mW
我们首先测试了《王者荣耀》。从结果来看,虽然第三代骁龙8的低负载能效确实不如新旗舰骁龙8至尊版,但红魔10 Air也并没有在这个低负载游戏里“无脑释放”。3W多一点的平均功耗对于第三代骁龙8机型来说,甚至可以算低。


《暗区突围》 平均帧率118.9 平均功耗4040.2mW

《暗区突围》光追模式 平均帧率60.9 平均功耗2241mW
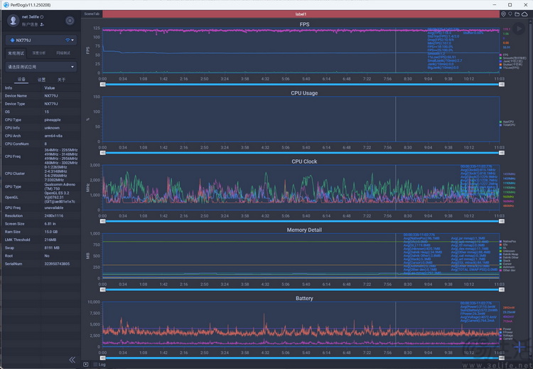
接下来,我们测试了另一款竞技类手游《暗区突围》。此时,红魔10 Air同样表现出了极佳的帧率稳定性和超预期的低功耗。


《暗区突围》 光追+插帧 平均帧率118.5 平均功耗3110.5mW
值得一提的是,红魔10 Air同样也支持系统级的游戏插帧功能。从监测软件的数据来看,它采用的应该也是当下流行的GPU原生插帧方案,而且在开启插帧后,总体功耗甚至还低于游戏自带的120帧模式。



《燕云十六声》 平均帧率59 平均功耗6389.3mW

《燕云十六声》插帧 平均帧率117.6 平均功耗6517.5mW
接下来我们测了下《燕云十六声》,这款游戏在刚上线时,就曾有过“非得用最新旗舰才带得动”的传言。但从实测结果来看,红魔10 Air既有“暴力”的性能释放、也有合理的功耗管控,应对这款游戏并没有太大压力。

《鸣潮》 平均帧率60.9 平均功耗6025.9mW
同样,在其他很多第三代骁龙8机型会“压力山大”的《鸣潮》里,红魔10 Air也能将画质拉满,且保持长时间的高帧率流畅运行。

《崩坏·星穹铁道》 平均帧率57.1 平均功耗7680.7mW
最后,我们还选择了《崩坏·星穹铁道》中的“黄金的时刻”地图,来作为对红魔10 Air游戏性能的“终极考验。”不得不说,“黄金的时刻”确实对得起它那极度复杂的场景和光影设计,即便红魔10 Air已经将整机平均功耗拉到了7W以上,也只能维持着接近满帧的表现。


《崩坏·星穹铁道》插帧 平均帧率116.3 平均功耗13044.5mW
那么如果给超高负载的星铁再加上插帧呢?不得不说,这时候红魔10 Air才终于有点“扛不住”了。测试开始后5分钟,帧率降低到了100FPS左右。尽管我们通过为其加上外置散热、并开启“破坏神模式”模式,可以让帧率间或重新触及120FPS,但达到了13W以上的平均功耗,显然已经超过了作为手机能够长时间维持的水平。

所以尽管红魔10 Air在这个额外的考验中,所取得的帧率看似并不低,但这也只能说明它的性能释放上限确实很猛,并不代表我们真的建议大家在这种设定下用它来这样玩。
