【【【前言:一加Ace系列2024年开年即放“大招”】】】
如果你是一加的老粉丝,可能就会知道,自从2021年年底以来,一加的产品线就发生了很大的变化。
一方面,“数字系列”被进一步明确为绝对的旗舰,不再有“Pro”后缀的版本,而是专注于“一机即全部”。甚至可以明显感觉到,整个欧加系的技术体系如今对于一加“数字旗舰”有了相当高的优先级,以至于它们现在有了越来越多的首发新配置,产品力更是日益提升。

另一方面,伴随着“数字系列”实质性的升杯,应运而生的一加Ace系列便承担起了填补2000元到4000元价位段的作用。在这之中,“Ace Pro”的定位最高,所以往往会得到更多源自旗舰的技术下放,而“Ace V”的定位则更偏主流市场,因此它的“画风”有时会与高端型号迥然不同。
但是位于“Ace Pro”和“Ace V”之间的一加Ace数字系列,就有了很微妙的情况。作为一加Ace产品线的“中流砥柱”,Ace系列既要在主流价位段上,继承和体现一加在性能、游戏等方面的一贯特性,但同时它的设计、做工、细节体验等,也关乎更多主流消费群体对于一加品牌的认知。

或许正是因为这一点,就在2024年伊始,一加方面发布了他们全新的Ace系列新机一加Ace3。这一次,它的特色的确不再仅仅是简单的“高性能”,而是有了更多源自家旗舰、更能让人看出“一加风格”的细节设计。
【【【造型:不止金属中框,更是全方位旗舰设计】】】
正如我们在前文中就已经讲到的那样,一加Ace3这次从外观的“第一眼”上,就会让人看出它与旗舰机型之间的关联性。

一方面可以看到,它完全延续了一加最近这两代的标志性造型,最典型的就是不对称的后摄Deco,以及源自“钟表”印象的盖板。

仔细观察还会发现,一加Ace3的后摄模组不只是采用了同级产品中少见的机身同色设计,盖板上的光圈和焦距数字,以及位于左上角的LED补光灯设计,这些都明显源自前段刚刚亮相的旗舰机型一加12。

与此同时,一加Ace3这次还采用了旗舰级的金属喷砂中框。这可不只是个手感问题,配上源自旗舰的造型和玻璃背板之后,它也赋予了一加Ace3完全不同于以往的视觉和触觉“档次感”。一上手就会让人觉得它有够堆料,是一款用心做了的机器。

更不要说,一加Ace3依旧提供了老用户“喜闻乐见”的三段式实体静音键。无论从情怀、还是使用体验的独特性上来说,它都让这台Ace系列的“标准款”多了一些令人惊喜的元素。

最后从机身的尺寸角度来说,一加Ace3这次的宽度是75.3mm、厚8.8mm,重量为207g。在中端性能向机型里,算是一个比较“扎实”的身形。对比前几代产品,它拿在手里的感觉显然就会让人觉得更有“分量”一些。
【【【屏幕:首发1.5K“东方屏”,色彩和护眼都拉满】】】
如果说一加Ace3有什么配置是早早就被官方“泄密”了的,毫无疑问就是这块全球首发的1.5K东方屏。

正如名称所示的那样,这块屏幕使用了与一加12上2K“东方屏”相同、目前京东方最高端的X1基材。与此前其他品牌使用、同样号称能达到4500nit峰值亮度的S1基材相比,X1基材在清晰度、色准、色偏、亮度均匀性等方面都全面领先。

而且一加Ace3的这块1.5K东方屏,还适配了OPPO第一代显示芯片P1,并由此实现了与旗舰相同的“自研画质引擎”,在屏幕的寿命、调光和降蓝光护眼等方面,技术指标都达到了当前行业中的顶尖水准。

当然,这块6.78英寸、2780*1264分辨率的屏幕还支持1-120Hz的LTPO动态刷新,而诸如10.7亿色的显色、100% DCI-P3广色域,以及超薄屏下指纹识别这些“旗舰元素”,自然也都没有缺席。

最后,一加Ace3的这块屏幕还有一个同级产品里相当少见,甚至可以说厂商自己都不见得是刻意去设计的优势。那就是它能够兼容杜比视界视频的回放,换句话说,也就是在目前的绝大多数主流视频平台上,它都可以兼容最高级别的会员内容清晰度。很显然,这源自于它和旗舰“共用”的屏幕材质血统。

有的朋友可能会觉得,在中端机上支持杜比视界回放是不是有点浪费?老实说,或许如此,但从硬件层面来说,它至少表明一加Ace3的这块屏确实足够“下血本”。
【【【性能:第二代骁龙8领衔,实测散热器跑分惊人】】】
讲完了外观,我们接下来聊聊一加Ace3的性能。

从硬件配置上说,一加Ace3此次搭载的事第二代骁龙8平台,并且提供了12GB+256GB起步、最高16GB+1TB的存储组合。

很明显,不管是从性能口碑、游戏的优化“底子”,还是从预期的长期使用寿命来说,这都是当今性能向中端机型里,相当有诚意的配置。

与此同时,针对SoC的调度策略、大内存的使用优化,以及闪存的寿命保护,一加Ace3也得到了源于自家旗舰的“微架构超算引擎”、“内存基因重组2.0”、“焕新存储”加持

从我们的实测数据来看,一加Ace3的闪存很显然使用的是UFS4.0规格。尤其是它的持续读写速度,基本达到了UFS3.1的两倍。
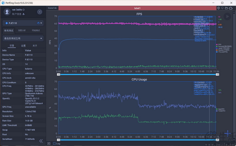
而针对一加Ace3的综合性能,我们准备了两种不同的测试环境,并使用最新版的安兔兔评测V10进行了测试。

首先,是极限低温条件(环境温度接近零下20度)、同时开启“高性能模式”时。这既是为了测试纯粹的极限性能释放,同时也兼顾测试它在冬季室外的稳定性。在这个测试环境下,一加Ace3跑出了170万的综合成绩。

接下来我们在室温环境下,仅使用市售的手机散热背夹,让一加Ace3再跑了一次分。可以看到,此时它的综合成绩达到了171万,反而比前面还更高了一些。那么,这是为什么呢?

根据官方公布的信息显示,一加Ace3此次搭载了一加12同款的“天工散热系统Pro”。它拥有同级罕见的9140平方毫米超大单VC均热板,以及目前业内导热性能最高的石墨与凝胶材料。再加上一加首创的“拉瓦尔气道”,可以起到避免长期使用后VC均热板内部循环失效的作用。所以这些相当堆料的散热设计,显然为它的强劲性能打下了一个坚实的基础。
从这些来看,适度的散热比起足以将VC内部超纯水都冻结的超低温环境,能够让一加Ace3发挥出更高的性能,自然也就并不奇怪了。
【【【游戏:首发新技术,超分超帧全游戏可同开】】】
有了极高的理论性能,接下来我们自然就要测测一加Ace3的游戏性能了。

作为一加最新的主流性能向机型,一加Ace3这次采用了全新的游戏助手。它除了适配了更多的高通Adreno GPU优化功能外,还一口气搭载了四大自研的游戏“黑科技”。


《王者荣耀》 平均帧率119.9

《王者荣耀》插帧+超分 平均帧率59.6(插帧到120)
首先,是新一代的HyperBoost游戏稳帧引擎。它的原理在于基于游戏指令进行更精准的资源分配,从而在“不降画质、不降帧率”的情况下,有效提升游戏帧率的稳定性。


《暗黑破坏神·不朽》 平均帧率59.7

《暗黑破坏神·不朽》插帧+超分 平均帧率59.9
其次,一加Ace3还内置独立显示处理芯片,并且在行业中首发“AI渲染”技术,实现了全游戏1.5K超分+120帧超帧双开。再加上一加自研的超级HDR画质处理技术,还带来了各类高画质游戏的极致流畅度和画质享受。
从多款游戏的实测结果来看,一加Ace3能将原生60帧的游戏普遍插帧至120帧,同时帧率稳定性确实也没受什么影响。


《逆水寒》平均帧率60.6

《崩坏·星穹轨道》平均帧率60.5
除此之外,一加Ace3此次还首发了新一代的“灵犀触控”技术。它结合了一加自己的技术,以及高通芯片的触控优化方案,在特定游戏中可实现屏幕“热区”分割,为常用触控区域匹配更极致的触控算法,以实现长时间游戏不断触。



《原神》平均帧率60.6

《原神》插帧+超分 平均帧率60.5
最后,一加Ace3还提供了长达2年的免费“游戏云计算专网”服务。它基于OPPO自己的云计算网络服务器,可以在网络状况不佳时为游戏提供额外的“专线连接”,有效降低延迟。
【【【充电:自研100W超级闪充,实测17分钟充满】】】
能玩得爽,自然还得要能玩得久。在续航和快充方面,一加Ace3这次也“堆”了不少的料。

首先,它配备了一块5500mAh的大容量电池,并且在这块电池上使用了OPPO自研的SUPERVOOC S电源管理芯片。这款芯片同时负责电池的充电、放电管理,以及电池本身的健康监控。根据技术资料显示,其可以让一加Ace3的放电效率提升到99.5%,也就是几乎没有损耗。

其次,一加Ace3依旧直接在包装里提供了100W的充电头和线材。而且它这次采用了直流直充架构,不需要电荷泵降压,所以可以做到99%的充电效率,还能降低充电过程中的发热。

从我们的实际来看,一加Ace3这次的快充表现,可以说是非常符合“性能向”机型该有的策略。在室温16摄氏度的环境下,它在开始充电的前5分钟里,就充入了超过30%的电量。

之后,一加Ace3的充电速度也几乎没有显著的降低。可以看到,它几乎是在每一个5分钟里,都能充入超过30%的电量。要知道,这可是5500mAh的大容量电池。

最终,我们手头这台一加Ace3在南方冬季的室内、无暖气环境下,仅用17分钟就完成了从1%到100%的充电过程,这几乎已经能赶上一些120W,甚至150W级别快充的表现了。从这一点来看,一加Ace3这次配备的电池体质之好、充电算法之激进,可说是相当令人印象深刻。
在这个基础上,根据一加方面公布的信息显示,一加Ace3这次配备的大容量快充电池还具备1600次充电循环后,依然能有80%以上容量的“长寿命”设计。因此虽然它的快充策略明显更迎合游戏玩家的喜好,但作为日常用机,大家也不必担心对于电池寿命的影响。
【【【影像:IMX890+超光影算法,夜景也有XDR效果】】】
最后,我们来看看一加Ace3的影像方面。

作为一加Ace系列最新一代的“标准款”机型,一加Ace3这次的后摄配置可以说是既简单、但又不那么简单。

说它简单,是因为从硬件上来看,一加Ace3的影像模组主要由一颗IMX890 5000万像素广角主摄(丘钛)、一颗IMX355 800万像素超广角副摄(舜宇)、一颗OV02b 200万像素微距相机(盛泰)组成。其前摄则是基于三星S5K3P9 1600万像素传感器,模组来自舜宇光学。


很显然,在这四颗摄像头里,1/1.56英寸、5000万像素、还支持光学防抖的IMX890后置广角主摄,是绝对的“主力”。实际上,一加Ace3所有的长焦和人像拍摄,几乎也全部都由它在算法的加持下来实现。


但是说它“不简单”,是因为一加Ace3在影像算法上,大量引入了新旗舰一加12的技术成果。例如它同样配备了“超光影图像引擎”,会在拍摄时记录光子点矩阵,并生成带有额外亮度信息的ProXDR照片。



从我们的实拍样张来看,一加Ace3的这颗IMX890主摄,不仅能确保日常“望远”大约5倍焦距上依然可用的清晰度,而且它在绝大多数时候都会呈现出自然、明亮,同时没有太多后期痕迹的色彩风格。


值得一提的是,虽然这些照片带有额外的“光子信息”,但在我们使用顶级HDR显示器进行回放时,也并不会觉得它有过高的对比度或是不自然的亮度。换句话来说,一加Ace3虽然并非“影像旗舰”,但它的成像色彩和亮度依然选择了偏“还原”的风格,而非一味讨好眼球。对于这样的做法,我们也非常赞同。



除此之外,从样张来看,一加Ace3的IMX890主摄不仅可以“望远”,实际上也具备不错的近距离对焦和拍摄能力。特别是在配合2倍左右的算法放大后,它几乎已经可以应对绝大多数情况下的日常微距拍摄需求,这也使得它的那颗独立微距相机变得用武之地似乎并不大。


到了夜间场景,一加Ace3也很明显传承了来自旗舰的算法和成像风格。它的夜景样张干净、噪点控制极好,同时明暗对比强烈、依旧没有无脑地“拉亮”暗处。



与此同时,针对城市中常见的夜景光源,一加Ace3似乎也具备带有HDR效果的夜景算法处理。它完全不会对光源进行压制,反而会使得其在照片中的观感更加突出。尤其是在高素质HDR显示器上观看时,这种“临场感”也尤为明显。



甚至或许是得益于IMX890足够高的感光能力,也可能是因为一加充分发挥了第二代骁龙8的ISP性能,我们发现一加Ace3的主摄甚至可以在夜间场景下实现一定程度上的“抓拍”。也就是说,它的夜景模式并不完全依赖于多帧连拍,而这对于不太喜欢“摆拍”,或是手没那么稳的用户来说,显然都有着相当的正面意义。
【【【总结:更堆料的主流性能向机型,一加“志在必得”】】】
说实在的,在最初接触一加Ace3时,我们只是惊讶于它这次在造型上与自家新旗舰的相似性。当时还没有想到,在这样一款定位主流市场的产品上,一加会赋予相当全能、甚至可以说是激进的设计和配置。

论做工,它集曲面屏、金属中框、无框架玻璃面板、三段式静音键于一身。对于绝大多数消费者来说,或许都不太可能仅从外观上就看出一加Ace3“性能向”机型的身份。

论性能,第二代骁龙8、最高16GB+1TB的存储组合、再加上完全源自旗舰的散热设计和高速自研快充,一加Ace3毫无疑问会再次树立起主流性能向机型的体验标杆。

更不要说,它甚至还首发了一加最新的游戏相关技术,在“超分+超帧”的兼容性上领跑业界。
当然,可以说这是一加为了增强旗下Ace系列机型市场竞争力特意的安排。但从另外一个角度来看,“舍得”在旗下的主流性能向机型上如此堆料,也从某种程度上反应了一加在这一代旗舰产品取得成功后,对于主流市场“志在必得”的态度。
